Специалисты ООО "Завод ДК Орисил" (г. Калуш Ивано-Франковской обл., Украина) с успехом применили TRACE MODE 6 для разработки и внедрения АСУ основного технологического процесса предприятия - производства мелкодисперсного диоксида кремния - орисила.
Орисил применяется в фармацевтике в качестве мощного сорбента, очищающего организм от аллергенов, холестерина, радионуклидов, ядов, тяжелых металлов, а также от интоксикаций, вызванных болезнетворными бактериями и вирусами. Кроме того, препараты на основе орисила нейтрализуют алкоголь, а при наружном применении очищаю инфицированные раны и нагноения. Также орисил применяется как загуститель в зубных пастах, красках, герметиках, строительных смесях и пластмассах. Мелкодисперсный диоксид кремния повышает прочность синтетического каучука почти в 10 раз.

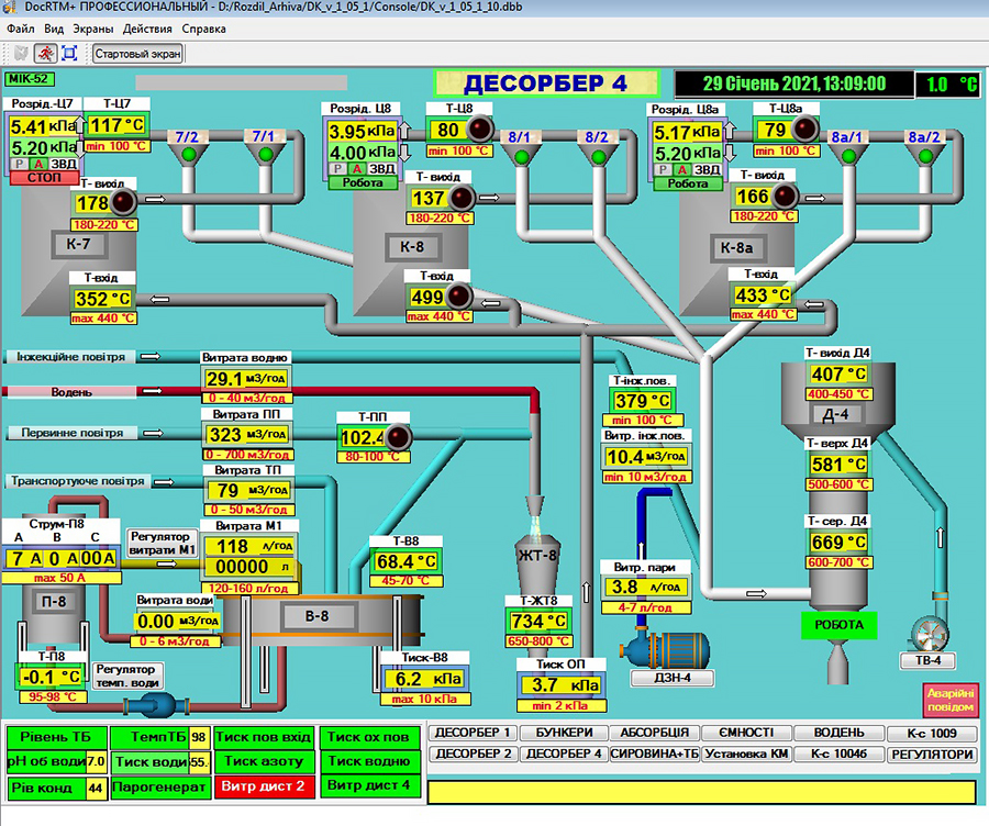
Производят орисил на заводе методом пламенного гидролиза четыреххлористого кремния с использованием соляной кислоты. Именно этот процесс, являющийся основным на производстве и был автоматизирован при помощи TRACE MODE 6.
На нижнем уровне в новой АСУ ТП был использован контроллер ОВЕН СПК 207 (Россия), полтора десятка модулей-преобразователей компании «АКОН» (Украина), более десятка контроллеров МТР-8 и МИК-52 производства ООО «МИКРОЛ» (Украина) и еще пара узкоспециализированных контроллеров. Модули «АКОН» осуществляют оцифровку сигналов ТХА, ТСМ, ТСП, нормализованных сигналов тока и напряжения и передают их в ПК по интерфейсу RS-485 без дополнительных нормализующих преобразователей. Часть модулей-преобразователей, имеющих непосредственное отношение к контурам регуляторов, опрашиваются и обрабатываются контроллером ОВЕН СПК 207, а остальные опрашиваются TRACE MODE 6 напрямую. Контроллер ОВЕН СПК 207 в свою очередь тоже подключен к ПК с TRACE MODE 6.
Все работы по проектированию, подбору оборудования, монтажу, наладке, программированию контроллеров и модулей-преобразователей а главное - программированию АСУ ТП в TRACE MODE 6 выполнялись силами отдела Главного прибориста завода, без привлечения сторонних специалистов. Главная заслуга во внедрении и разработке этого проекта принадлежит главному прибористу завода "Орисил" Люлину В.Е. и старшему мастеру КИП и А Лужецкому А.Ю.
Завод "Орисил" имеет давнюю историю использования TRACE MODE 6, восходящую к 2006 г., когда система была применена для разработки первой АСУТП цеха по производству четыреххлористого кремния. Первую АСУ ТП разработали и внедрили всего за 2,5 месяца. Достичь успеха позволило обучение в учебном центре TRACE MODE. Благодаря курсам удалось значительно повысить степень подготовленности персонала к самостоятельной работе с инструментальной версией TRACE MODE 6.
"Самостоятельная подготовка и профессиональное обучение в сочетании с необходимостью ежедневной практической работы с АСУ ТП дают наилучшие результаты" - считает В.Е Люлин – главный приборист ООО «Завод ДК Орисил». Стоит прислушаться к мнению эксперта, т.к. за его плечами многолетний опыт успешного применения TRACE MODE 6 для комплексной автоматизации завода.
|